💰 SolarZPay
Esse artigo tem como intuito auxiliar os integradores no primeiro acesso ao SolarZPay.
A plataforma SolarZPay veio para auxiliar os integradores no controle financeiro, registrando as vendas e criando pacotes de assinaturas que são oferecidos para o cliente final, alavancando assim o faturamento mensal das empresas integradoras.
Para acessar a plataforma SolarZPay basta clicar no menu lateral do seu dashboard e localizar a opção.

📘 Primeiro acesso
Seguiremos um passo a passo para realizar o cadastro da sua conta SolarzPay.
Clicando a primeira vez na aba ‘SOLARZPAY’ será apresentado a opção de cadastro de endereço
Preencha com as informações solicitadas em cada uma das etapas
1º É necessário acessar a aba "Financeiro" no sistema da Solarz. Caso você ainda não tenha uma conta criada, será exibida uma tela para preenchimento dos dados do endereço da empresa.

2º Ao avançar, você será direcionado para a tela de dados pessoais, onde deverá informar o CNPJ, nome da empresa, telefone, tipo de empresa e renda mensal.
O campo de CNPJ será preenchido automaticamente. Após preencher as informações, clique em “Próximo” para continuar.

3º Na terceira etapa, você será redirecionado para a página inicial do SolarzPay. Em seguida, clique em "Detalhes da Conta".

4º Após concluir o passo anterior, será exibido um pop-up com suas informações, pessoas vinculadas e um botão para envio do seu documento de identificação. Basta clicar em "Enviar".

5º Após clicar em "Enviar", você será direcionado para a página de envio do documento. Conclua todas as etapas indicadas e, ao final, sua conta no SolarzPay estará disponível para uso.

Após o envio das fotos a sua conta será criada e pronta para a utilização.
:blue_book: Processo Legado
Esse processo antigo de cadastro será aplicado apenas aos clientes que, ao acessarem o SOLARPAY pela primeira vez, ainda visualizam as quatro etapas de cadastro.
No primeiro acesso o integrador deverá realizar o cadastro dos seus dados bancários.
Atenção: os dados bancários cadastrados na plataforma financeiro devem pertencer aos CNPJ cadastrada na SolarZ
Endereço:

Dados pessoais:

Comprovantes (documentos):

Dados financeiros:

Os dados bancários devem ser do mesmo CNPJ cadastrado na nossa plataforma SolarZ
é importante também utilizar o DV informado no cartão para contas que apresentam DV X ou 0
Assim que foi concluído será apresentado uma página para confirmação dos dados cadastrados. Verifique com atenção e caso esteja correto é só finalizar.

Você será direcionado para a página inicial SolarzPay.

A partir daqui será possível criar assinaturas e vendas de serviços para o cliente final e realizar a cobrança e controle utilizando a nossa plataforma.
📘 Primeira venda - SolarzPay
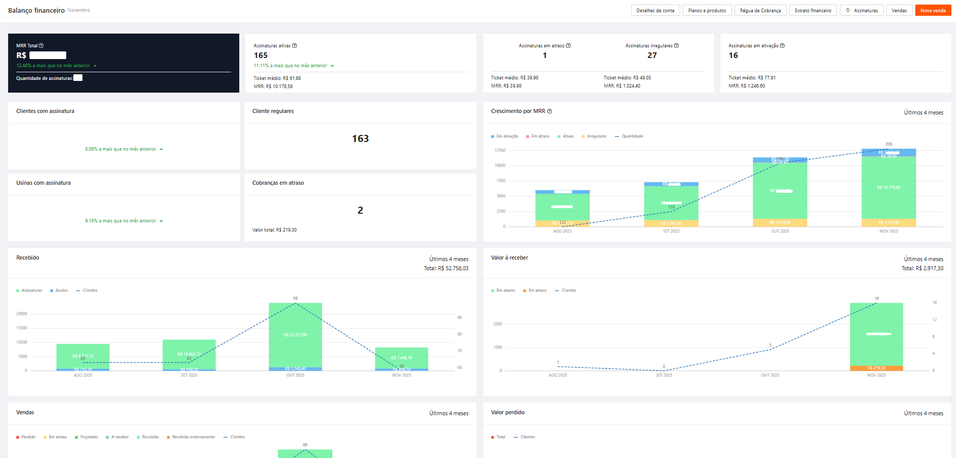
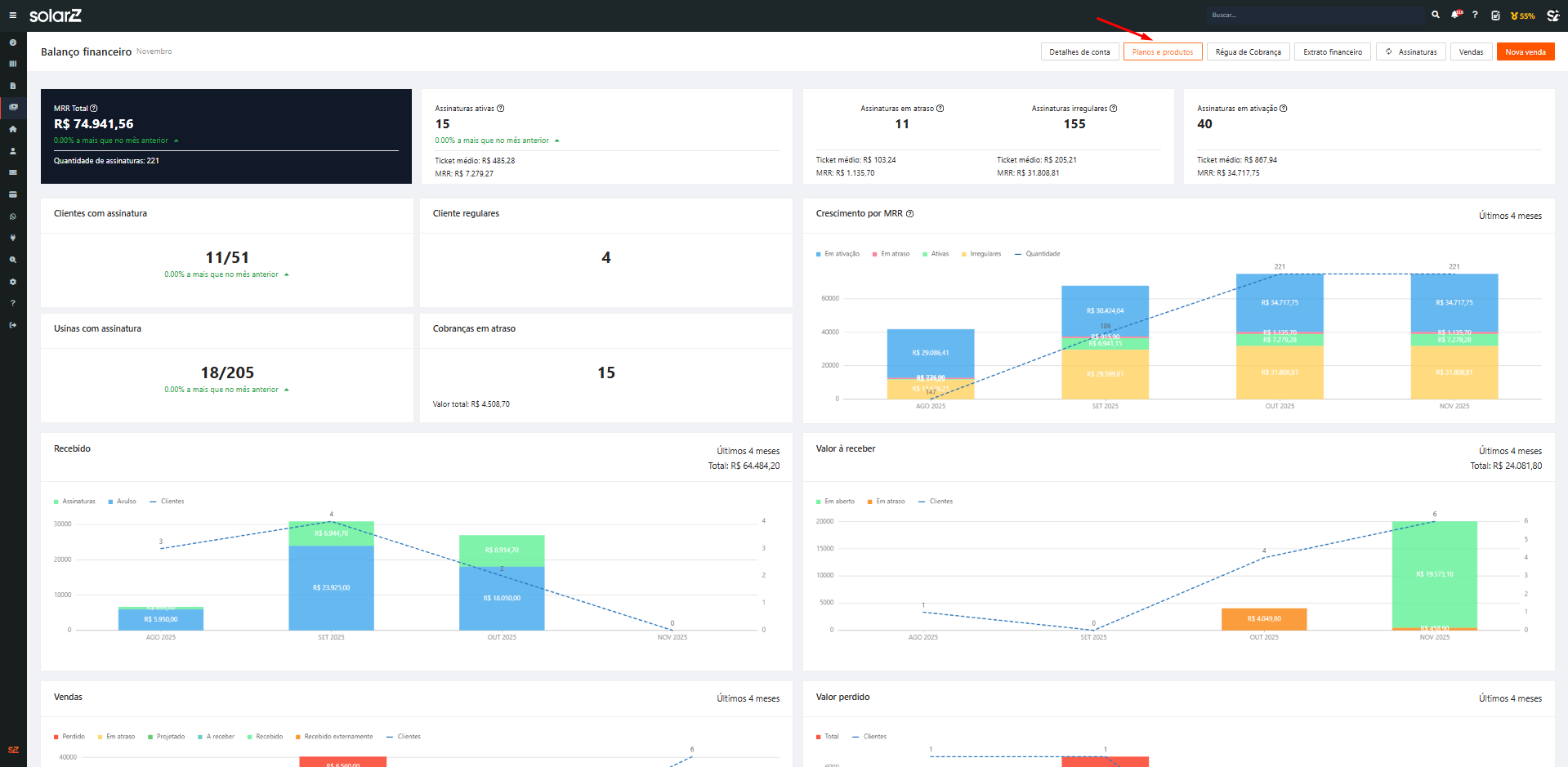
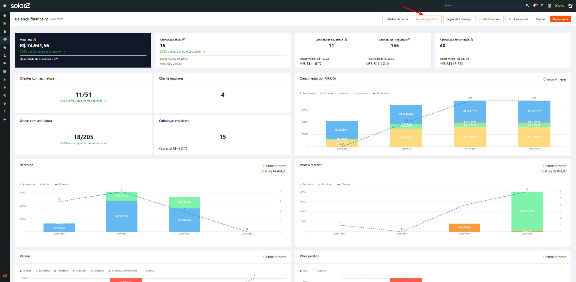
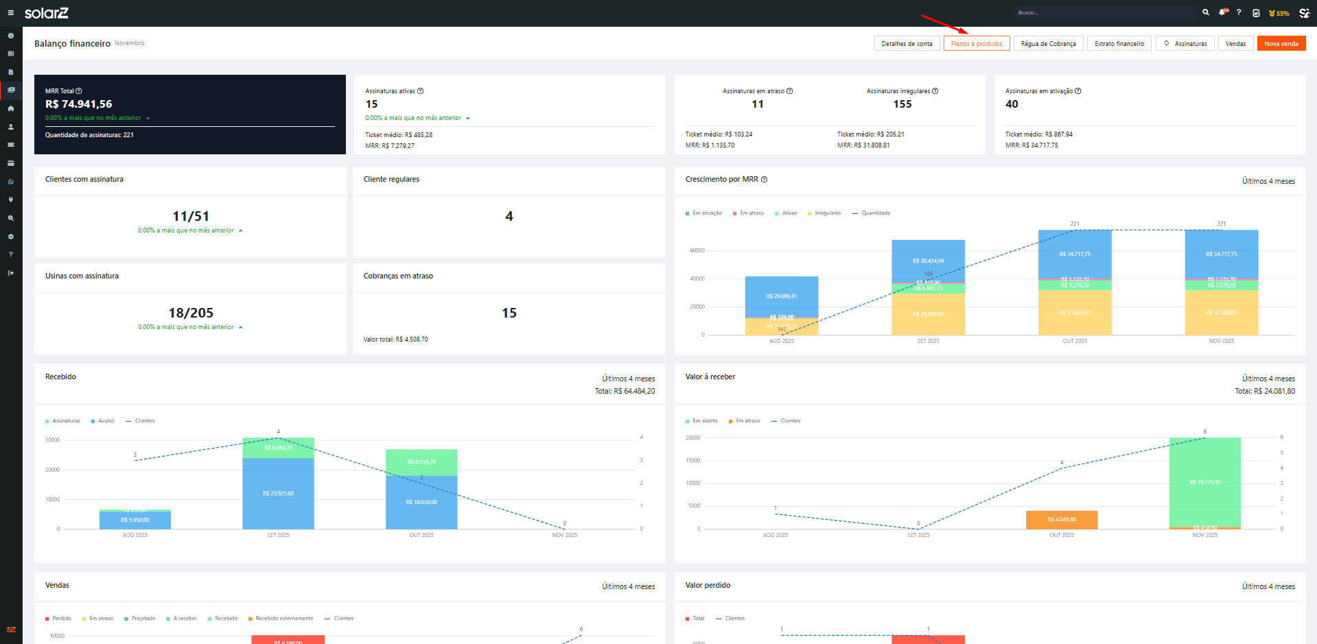
Após realizar o cadastro na SolarzPay você integrador abrirá o dashboard onde você encontrará um resumo de informações sobre o andamento financeiro da empresa, por hora todos previamente zerados. Para que seja possível realizar uma venda pela plataforma será necessário que o cadastramento de planos e produtos.
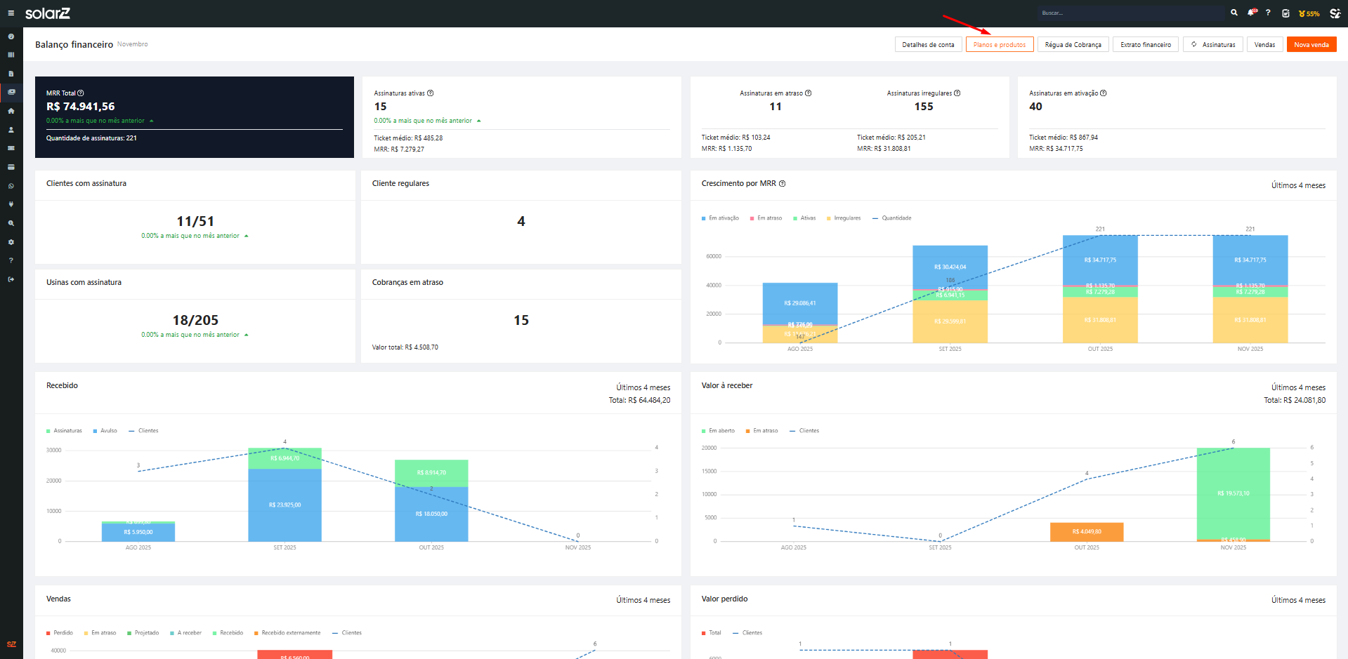
📘 Cadastrando Produto
Clicando no botão planos e produtos você será direcionado para a página onde é apresentado os planos e produtos que foram cadastrados, clicando no botão “+ novo cadastro” será apresentado um popup onde você deve escolher se vai cadastrar um plano de assinatura ou apenas um produto.
1.

2.

Selecionando a opção de produto o popup apresentado solicitará o preenchimento de algumas informações como: Nome do produto, Descrição, Tipo, se é produto ou serviço e qual o valor, com as informações preenchidas é só clicar em cadastrar produto.

Esse cadastro deve ser feito para cada produto ou serviço que seja vendido através da plataforma
📘 Cadastrando Plano (Assinatura)
Já com o produto devidamente cadastro clicaremos novamente no botão “+ novo cadastro” e cadastraremos um novo plano.

Para cadastrar um novo plano as informações solicitadas são um pouco mais complexas, por isso é necessário atenção na hora de preencher as informação de: Nome do plano, Identificador, Recorrência (mensal ou anual) e qual o limite de ciclos que o plano pode ser renovado automaticamente
Se for selecionado a opção limitada, também deve preencher qual o número de ciclo que ele pode ser renovado
Após isso deve ser configurada as formas de pagamento que serão disponibilizadas para o cliente, feito isso incluiremos o produto que fará parte desse plano, assim que o produto for selecionado será apresentado o valor que foi configurado para ele no campo de produtos e serviços do plano.

A quantidade de produtos que você pode adicionar é ilimitada, porém pelo menos um deles deve ter uma recorrência cadastrada.
Após a conclusão do cadastro tanto o plano como o produto serão apresentados na opção de planos e produtos, nas respectivas áreas de planos e produtos cadastrados.
📘 Primeira venda (venda avulsa)
Assim que for cadastrado o produto e o plano já será possível realizar a sua primeira venda, as opções serão de venda avulsa ou assinatura.
Para realizar sua primeira venda você deve selecionar a opção de vendas>Nova venda e no popup apresentado você selecionará se será feita uma venda de uma assinatura (plano) ou uma venda avulsa (produto separado)

Selecionando a opção de venda avulsa seremos direcionados para a página de vendas onde indicaremos para qual cliente essa venda será feita e para qual usina
podemos selecionar mais de uma usina caso seja necessário, ou também sendo possível realizar uma venda apenas selecionando o cliente, não vinculando nenhuma usina

Na página seguinte indicaremos qual produto que iremos vender para esse cliente, para selecionar o produto ou serviço a ser vendido o integrador só precisa buscar pelo produto cadastrado na barra de busca.
conforme selecionamos os produtos será possível verificar que as informações da compra desse cliente no quadro no canto direito da tela

Na página seguinte será configurado a forma de pagamento dessa compra, entre as opções de pix, catão de crédito e boleto, e a data de vencimento.
lembrando que a data de vencimento é o limite de prazo que esse cliente terá para efetuar esse pagamento.

uma vez realizada uma venda com o cartão do crédito do cliente, esse tipo de pagamento será configurado como pagamento padrão e sempre for solicitado um novo pagamento para esse cliente será considerada essa informação
Ao final dessa configuração será apresentado a página de review para que você possa verificar as informações preenchidas no ato da venda.
Nessa pagina também é possível configurar a notificação do cliente, podendo escolher entre enviar uma mensagem por whatsapp, por e-mail ou as duas opções.

📘 Primeira venda (Assinatura)

Para realizar a venda de uma assinatura o processo é semelhante, porém com algumas observações, sendo a primeira delas que a opção de vendas de assinaturas só é possível para usinas com licença premium, e ainda na primeira página você já selecionará o plano que deseja vender a esse cliente.

Na página seguinte você poderá verificar as informações de produtos cadastradas nesse plano, além de poder editar os valores e adicionar novos produtos ao plano.

Na confirmação de pagamento você deverá configurar o tempo de contrato, o ciclo de pagamento (quantas vezes será cobrado esse valor do cliente - mensal, trimestral, semestral ou anual) e a forma de pagamento

A opção de parcelamento só estará disponível para os ciclos a partir do trimestral, e o valor da parcela não pode ser inferior a R$ 5,00
A configuração da data de vencimento determina até quando o pagamento estará disponível e aqui você será apresentado a opção de “criar assinatura sem cobrança” por padrão ela virá desmarcada, para que esse plano só seja ativado após o pagamento da primeira mensalidade, caso você deseje desconsidera esse pagamento de ativação e assim que finalizar a configuração essa assinatura já se torne ativa é só marcar essa opção e configurara data para o próximo pagamento.
Assim que concluir essa configuração é só avança e realizar o último checkup antes de enviar a notificação para o cliente final, da mesma forma que é feito na opção de venda avulsa.

Realizado o checkup das informações da assinatura você só precisará finalizar a assinatura e notificar o cliente, essa assinatura já ficará disponível na aba de assinaturas e o link de pagamento disponível para o seu cliente.
📘 Saque
Para realizar o saque é bastante simples, basta ir em ‘extrato financeiro’.

No canto superior direito terá o botão de ‘saque’ basta clica nele.

Aparecerá um pop-up para realizar o PIX para a conta desejada, primeiro selecione o tipo de chave e a chave PIX que receberá o valor do saque e logo abaixo você preencherá o valor que deseja sacar, após preencher os dados clica em ‘realizar saque’.

Importante: O valor mínimo para saque é de R$ 5,00. Após a solicitação a instituição financeira terá o prazo de 24h para processar a solicitação de saque.
📘 Atualização de Status de Assinaturas
Visando a melhor compreensão das informações de Status das assinaturas nossa equipe realizou uma atualização na apresentação dessa informação em nossa plataforma, seguindo a partir da data de lançamento desse artigo as seguinte configurações.
É importante destacar que os status seguirão a seguinte ordem de prioridade:
Em atraso>Irregular>Regular>Em ativação
isso significa que caso uma assinatura apresente o status irregular e dentro dessa assinatura apresentar uma cobrança com o status em atraso a informação a ser apresentada no dashboard é a de em atraso.
📘 Integração CRM SolarZPay
Para garantir a integração entre as plataformas de CRM e SolarZPay é necessário que o integrador tenha um funil relacionado na opção de Financeiro/Cobrança

Essa interação criará de um CARD no funil de cobrança onde o integrador poderá realizar o acompanhamento das cobranças dentro do CRM - esse CARD será identificado por um ID especifico que ficará disponível para o integrador dentro da assinatura do cliente.

Para que essa integração seja disponibilizada para o integrador é necessário que o integrador acione o Chat Suporte para que seja liberado a autorização.